黑鲨4S全面评测:市售最凶的骁龙870手机,高达联名颜值加分
来源:手机靓号 编辑:手机号码 发布时间:2021-10-23
时间过得真快,距离我第一次体验黑鲨4 Pro手机的时间已经过去了半年之久了,这次黑鲨手机在黑鲨4S身上又带来了哪些提升呢?本文给大家仔细体验差异与优化。
首先,你手持两千元,可以买到的骁龙870平台的机型已经很多了。即便是不同机型中有差异,顶多也就是设计、细节配置的微小差异罢了。
我们买同价位机型,只有去对比,你才能发现两款机型中的巨大差异。就拿黑鲨4S来说,它在同价位机型中,给我感知最大的优点是其支持120W快充、144Hz高刷屏、磁动力升降肩键等设计,将这些配置放在同价位机型中,你会发现黑鲨4S真的和一些平平无奇的机型有着巨大差异。
言简意赅地说:它,更像是一款经过细致打磨,充分考虑到年轻人实际需求的机型。

想要更全面的给大家还原一部手机的实际特意,我打算从以下几个角度出发,避开硬件、性能的过分强调,主要和大家聊聊它好用的地方,以及一些体验上需要改进的细节点。所以,我在本文中会更加主观的给大家分享它的体验,而方向有以下几点:
1、设计好不好看,改变有哪些;
2、屏幕显示以及音质体验如何;
3、作为一款主打游戏体验的电竞手机,它和普通手机有什么区别;
4、充电与拍照体验如何,能否满足大家对它的期待呢?
这四点,是我体验过黑鲨4S之后,简单归类出来的分享点。接下来,全文也围绕着这四点展开讨论,对黑鲨4S这款机型进行全面的评测分享。
「设计」
不满意的地方:稍厚一点
满意的地方:拥有AG雾面效果、出色的流光设计
在体验了很多时尚机型之后,我体验黑鲨4S之后,我发现机型是稍厚一些的。
当然了,该机本身定位就是偏向游戏体验,所以在机身中“塞入”了三明治散热系统2.0、实体升降按键等配置,就注定了它是一款主打实用性,而非走时尚气息的一款机型了。当然了,我个人觉得9.9毫米以及210克的重量刚刚好,放在口袋里不重不轻,还是蛮有质感的。

这一代的黑鲨4S依然没有灯效设计,依然选择以LOGO+英文品牌名的设计加以点缀,同时机身还采用类玻璃膜内装饰工艺,可以得到低雾AG工艺的效果,我个人感觉是“刀法”更加成熟了。
值得赞赏的地方是,在AG雾面效果的加持之下,黑鲨4S可以实现不沾手指纹、不容易沾染灰尘的优点,也是值得点赞的。

当然了,标配版的黑鲨4S没有提供灯效,并不意味着失去了光影。AG雾面效果以及膜片底纹风格,给它带来了更多光影的保留,使得机身背部有更多的线条质感,整机更显硬朗风。

如果细心体验,还能发现黑鲨对这一代机型的中框也进行了优化。之前的机型更偏向平直切边的设计,长时间游戏下来会有点点搁手,而黑鲨4S加入了更多圆弧的倒角,让我们小拇指可以获得更轻松的舒适体验。
至于保留3.5mm耳机接口的设计,我个人是蛮喜欢这一点的,可以直接连接高品质有线耳机实现畅玩,这点也给好评。


对了,你们喜欢的高达联名,它在设计上也体现了这一点。新发布的高达联名磁吸手机壳,设计真的很赞,无论是质地还是做工都是更上一层楼的,触摸起来有比较丝滑,和机身的线条质感形容鲜明差异。

而且,官方定制的手机壳,做工就是比第三方的做工要好数倍,图案清晰度、图像与底色的融合度都很出色。


最厉害的地方是,机身开模和机身设计非常贴合。到底有多贴合呢?我在试着带起来之后,想要摘下来都废了九牛二虎之力,这就是官方联名的好处吧。
有一说一,买黑鲨4S的朋友,一定要买这款高达联名手机壳。

「视听」
不满意的地方:无
满意的地方:1.5cc超大音腔的立体双扬声器、三星E4材质的144Hz高刷屏幕
至于我给黑鲨4S的视听体验打满分,理由也很简单,该机把视听方向的“料”已经堆满了。
游戏方面体验优劣,就看屏幕配置和音效的堆料的。黑鲨4S在音质方面的体验可以打高分,尤其是运行《原神》或是《英雄联盟》手游版的时候,那些动听的音效细节,能通过扬声器徐徐传来,细节超赞。


就连游戏“胜利”的一刻,机身的1.5cc双喇叭都能传达得更加通透、更加细腻。当然了,这款手机使用的是DxOMark音频榜第一的同等配置,其振幅线性度、游戏脚步声的清晰度,都是一般手机难以比拟的。

了解完音效方面的体验,再来说说视觉体验。
该机屏幕的刷新率为144Hz,如果我没记错,这块屏幕的刷新率应该是目前刷新率最高的三星E4发光材质的机型了。最难得的是,该机的孔径只有2.76毫米,基本和电池图标持平的孔径设计,视觉观感很赞。

黑鲨4S针对屏幕方面的优化还是做了很多功夫的。比如,该机的屏幕进行了周边防误触优化,同时还是行业内首款支持动态隐藏刘海的机型,只需要划出游戏助手即可对刘海进行隐藏,对于游戏玩家来说,是比较实用的一个功能了。

视听体验聊到这里,而本段落主要跟大家分享的提升设计就是外设方面的补齐了。除了高达手机壳之外,黑鲨在此次新品发布之中,还带来了黑鲨凤鸣真无线蓝牙耳机,也是值得跟大家细致分享的游戏配件了。

全新的黑鲨凤鸣真无线蓝牙耳机,真的体现了黑鲨设计团队的设计水平了。
黑鲨凤鸣真无线蓝牙耳机在形态上更有几何设计感,并非圆柱形的耳柄,而选为长条形切割的耳柄设计,而且耳腔设计加入了一圈绿色光圈的融入,真的很有电竞风,特别上镜。

即便是电池仓的设计,也是进行了大面积的黑底设计,再加上简单的文字勾勒,很有机械风格了,搭配黑鲨4S一起使用,感觉很搭配。


在黑鲨4S内置的游戏空间中,可以完美适配在“装备库”之中,在装备库中就能设置其为游戏模式、音乐模式。而该耳机支持最低85毫秒的全链路低延迟,再结合其14.2镀钛振膜大动圈,音画同步以及音质表现也更加突出了。

从实际体验来看,黑鲨凤鸣真无线蓝牙耳机的设计就是其最大的亮点,带着它通勤也是蛮不错的。而且,该耳机对低延时以及音质方面进行了优化,也满足游戏或是音乐的日常所需了。

「特色」
不满意的地方:大家还以为它是一个“伪需求”的电竞手机
满意的地方:实际它已经不再是我们印象中的“电竞手机”
在最新的安兔兔V9.1.7版本中,黑鲨4S的跑分达到了71万多分,跑分稳居安卓阵营的顶峰水准,性能方面妥妥的骁龙870平台中的第一梯队的水平。

之前有网友发文询问:“游戏手机是不是伪需求。”
其他网友跟帖都说:是。现在的手机满足大部分体验了,电竞手机无存在意义。
而在大家脑海里,大家依然无法摆脱黑鲨是电竞手机品牌,是一款只偏重游戏体验,而忽视综合体验的细节打磨。所以,我不满意的地方就是这里,大家对品牌印象太过古板了。但实际情况是,黑鲨,不再是唯一强调电竞体验的品牌了。

对于磁动力升降肩键,大家可能以为它顶多就是给大家在玩游戏时,可以提供实体按键操作,比如实现王者荣耀的多指操作。但实际情况是,黑鲨4S的实体升降按键可以实现快捷操控,比如设置为截屏、一键扫码、一键打开应用等等,完美融合了日常体验所需。
同时,黑鲨4S针对实体升降按键进行了升级。此款升降按键拥有钻石纹理,在拨动时质感更加细腻了,而且还设计了可编程按键玩法,真正把“手游手柄”塞进了手机之中。

还有一点差异,它在机身设计方面更强调散热性能。比如黑鲨4S就支持三明治液冷散热系统2.0,对三大发热单元(5G芯片、处理器单元、120W充电芯片组)进行了分区散热设计,在运行游戏时,中间机身持续保持着最37℃左右,表现还是不错的。

同样是散热方面,黑鲨4S的诚意真的很足了。高达联名款设计也融入到了黑鲨冰封制冷背夹2磁吸版之中,而且还提供磁吸设计,在运行游戏时搭配着一起使用,散热性能更加优异。
实话说,黑色机身+白色高达的散热器,整体看起来特别有视觉美感。再次安利一波,高达与黑鲨合作确实是一拍即合的合作亮点,你们怎么看呢?


在玩游戏时,配合高达联名款散热器,连我女票都称赞其精致好看。最关键的是,黑鲨冰封制冷背夹2磁吸版的散热性能是很挺不错的,散热过程摸机身中部,都是冰凉的。

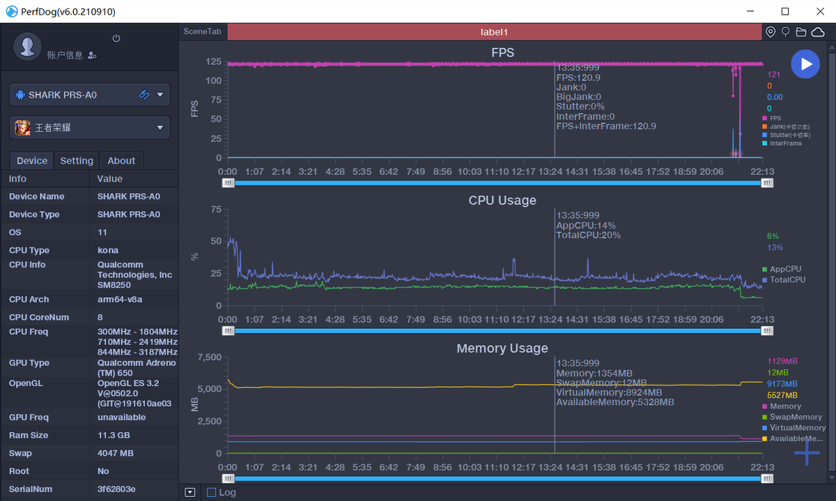
至于黑鲨4S的游戏体验流畅度,我直接给大家放上我整理的游戏运行帧率吧。比如:和平精英跑了89.8fps,原神跑了59.1fps,战神遗迹跑了111.3fps等,帧率相当流畅。

使用黑鲨4S运行《王者荣耀》(120帧极致模式),跑了121fps,这个成绩也是非常亮眼的了,基本全程满帧运行,而且CPU利用率也只有20%左右,后台同时运行多款游戏都可以完美胜任。

「日常」
不满意的地方:充电器较大
满意的地方:120W闪充,日常拍照也足够用
黑鲨4S配备的原装充电器是蛮大的,支持120W功率,采用的是单颗USB-A接口。

黑鲨4S这次提供了120W闪充规格,经过我的测试之后发现,该机从0%充到100%的电量,只需要17分钟的时间,距离官方宣称的16分钟已经很接近了。

黑鲨4S搭载的IMX582主摄,采用的是4800万像素主摄、800万像素广角、以及500万像素微距镜头,其实这个配置算是可圈可点的了,绝对不止是停留在扫码的水准,能够满足日常拍摄所需。

等效焦距23mm,放大的倍率也很高,用来捕捉蜗牛画面也很清晰,体验到更加细腻的微观世界。


夜景拍摄体验也很赞,能够保留更多画面细节,而且溢光控制也很到位。


「结语」
以上就是我体验黑鲨4S的总结。实话说,没有分享很多数据相关的话题,但至少我把不满意的地方、以及满意的地方都给大家列举了。有一说一,手机不可能完美,但是这款手机不再是单纯的游戏手机了,而是转变为更适合日常使用的性能旗舰,这点是一大改变。
事实上,骁龙870机型能够融入实体升降按键、120W闪充、全功能NFC芯片,这些都是其他骁龙870机型忽视的地方,所以称其为骁龙870平台中的天花板机型,我觉得并不是溢美之词。
另外,高达联名款的手机壳和黑鲨冰封制冷背夹2磁吸版确实好看,而且黑鲨凤鸣真无线蓝牙耳机体验也很讨我喜欢,这些都是我较为满意的地方。总之,本文就到这里了,希望能给你在选机中提供参考,欢迎留言你的看法,说说你对该机的评价
德宏手机号码 https://dehong.xuanxuanhao.com/
怒江手机号码 https://nujiang.xuanxuanhao.com/
迪庆手机号码 https://diqing.xuanxuanhao.com/
普洱手机号码 https://puer.xuanxuanhao.com/
拉萨手机号码 https://lasa.xuanxuanhao.com/
- 头条资讯
深圳移动FTTR套餐有哪些优势和弊端
深圳移动FTTR套餐的优势和弊端分析如下:优势全屋光纤覆盖,信号稳定:FTTR(Fiber to The Room)技术将光纤铺设到家庭的每个房间,实现了全屋Wi-Fi6千兆全覆盖。这确保了无论在哪个房间,用户都能享受到稳定、高速的网络连接。
关键词: 深圳移动FTTR套餐
深圳联通FTTR套餐有哪些优势和弊端
深圳联通FTTR套餐的优势和弊端分析如下:优势全屋光纤覆盖,信号无死角:FTTR技术通过光纤到房间的方式,实现了全屋网络覆盖,信号无盲区。无论在哪个房间,用户都能享受到稳定、高速的网络连接。
关键词: 深圳联通FTTR套餐
深圳电信FTTR套餐有哪些优势和弊端
深圳电信FTTR套餐的优势和弊端分析如下:优势超带宽与低延迟:FTTR(Fiber to The Room)技术通过将光纤铺设到每个房间,实现了全屋光纤覆盖,提供了超高的网络带宽。光纤传输速度快,延迟低,能够满足高清视频、大型游戏、云计算等高带宽应用的需求。
关键词: 深圳电信FTTR套餐
情人节送什么礼物好,来个手机靓号给Ta个惊喜
送一个手机靓号作为情人节礼物确实是一个独特且富有创意的想法,这样的礼物不仅实用,还能给TA带来一份特别的惊喜。不过,在选择和赠送手机靓号时,有几点需要注意:
电信优享版49元套餐资费详情
在电信流量卡市场中,随着产品的更新换代,一些旧套餐可能会逐渐下架,而新的套餐则会应运而生。针对您提到的电信19元流量卡已下架的情况,新推出电信优享版49元套餐的
关键词: 电信新星卡 电信19元流量卡套餐
联通卡19元无限流量卡,真的有吗?
联通卡19元无限流量卡,真的有吗?联通19元无限流量卡是最近网上比较火热的一个话题,很多人都想知道这款卡到底是否存在,是否真的可以做到无限流量。
关键词: 联通卡19元无限流量卡
2024北京电信宽带套餐价格表 北京电信宽带套餐价格表2024年
2024北京电信宽带套餐价格表 北京电信宽带套餐价格表2024年,电信宽带2024最新套餐为:1、169元套餐,500兆光纤40G800分钟。2、239元套餐,千兆光纤和80G流量,还有1000分钟国内通话。
关键词: 北京电信宽带 电信宽带办理电话 电信宽带套餐2024
手机号码归属地查询方法-怎么查
手机号码归属地查询方法怎么查?如果手机较先进的话,只要有电话拨打自己的号码都可以看到归属地的,但是还是有部分的手机是不显示的,那么对于不显示的手机,怎么才能知道该手机号码的归属地呢?
关键词: 手机号码归属地查询方法
洛阳联通5g套餐资费详情(2024资费套餐一览表)
洛阳联通5g套餐资费一览表,目前洛阳地区可以选择的5g套餐有一下档次可以供您选择,可以根据个人月消费情况进行自由选择5g网络服务,开启5G网速,2024资费套餐一览表。
关键词: ?洛阳联通5g套餐资费详情


